Gerenciar atualizações Linux ficou mais fácil e inteligente. Estamos empolgados em apresentar o Linux Patch Management em public preview para o N-central e o N-sight, oferecendo controle, visibilidade e flexibilidade sobre o patching em ambientes Linux.
Agora você pode manter sistemas Linux atualizados, seguros e em conformidade sem o trabalho manual de aplicar patches ou o uso de ferramentas adicionais. O Linux Patch Management contribui significativamente para economizar tempo, reduzir riscos e dar à sua equipe confiança de que o patching está sempre sob controle.
Este é um passo importante na melhoria e expansão das capacidades gerais de gerenciamento de patches e faz parte da nossa nova solução Multi-OS Patch Management, que começa pelo Linux.
Principais Recursos
Visão Centralizada de Patches
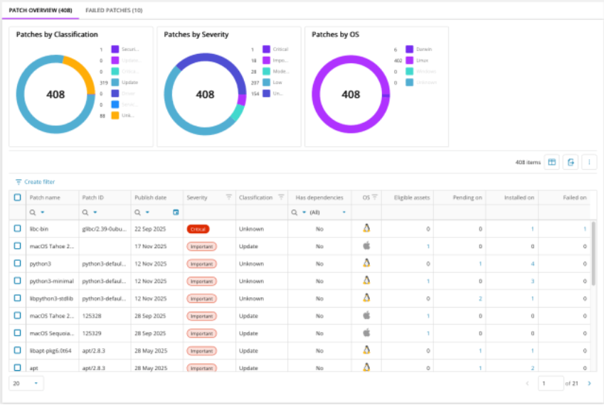
Todos os pacotes Linux detectados são exibidos em uma única interface. O status de patch é mostrado para cada ativo, incluindo patches instalados, pendentes e com falha. Metadados detalhados estão disponíveis para cada pacote, e as informações podem ser exportadas para fins de cobertura.
Instalação de Patches Sob Demanda
Os técnicos podem aplicar patches aos dispositivos Linux, visualizando seu status online/offline em tempo real. O patching pode ser agendado ou definido para instalar assim que os dispositivos voltarem online, também permitindo controlar o comportamento de reinicialização.
Diagnóstico de Patches com Falha
Patches com falha são exibidos com códigos de erro detalhados, mensagens, contagem de falhas e datas da última falha. Ações rápidas de nova tentativa estão disponíveis para aplicar o patch novamente em tempo real.
Integração com a Visão do Ativo
O status do mecanismo de patch e o horário do último scan são visíveis diretamente na visão do ativo por meio de um novo ícone de Patch Management, fornecendo informações rápidas sobre a integridade do mecanismo e o horário do último scan.
Aba de Patches dentro da sobreposição de ativos
O patching de cada ativo Linux pode ser acompanhado e iniciado, incluindo instalação e status da instalação, agendamento, controle de reinicialização e dados históricos de patches.
Log de Auditoria e Permissões
Entradas de auditoria de patch e permissões de usuário fornecem rastreabilidade e controle baseado em funções sobre operações de patch. Esses recursos funcionam dentro dos logs de auditoria e controles de permissões já existentes no Patch Management do N-sight e do N-central.
Pré-requisitos
- N-sight ou N-central versão 24.6 ou superior
- Ativar Analytics e aceitar o armazenamento de dados em nuvem (somente N-central)
- Usuários devem estar inscritos no MSP SSO
Informações para Começar:
Os componentes de patch management são implantados automaticamente dentro do Unified Framework Agent sem realizar alterações no sistema, em todas as distribuições Linux compatíveis com o N-central e o N-sight.
Pequenos scans horários são executados para mantê-lo atualizado sobre os patches mais recentes disponíveis.
Estágio de Preview
Durante o public preview, continuaremos adicionando mais funcionalidades e melhorias com base no seu feedback. Ao fornecer feedback, você nos ajuda a refinar e expandir as capacidades de patch management para Linux e além. Compartilhe suas opiniões e solicitações de recursos usando o link de feedback dentro do Patch Management ou diretamente com a equipe de produto.
O que vem a seguir
- Visão de histórico de patches concluídos
- Tentativas contínuas para patches com falha ou perdidos
- Políticas de Patch para automação persistente de instalação de patches e reinicializações
- Informações de dependências Linux
- Pop-ups interativos de reinicialização para usuários finais
- Etapas de mitigação contextuais para falhas de patch
- Informações de dependências Linux (listado duas vezes no original)
- Minimização de widgets
- Patching de macOS será adicionado aos mesmos fluxos
E muito mais!!
O patching para Linux chegou, e isso é só o começo. Estamos ansiosos para entregar atualizações de recursos, suporte para mais sistemas operacionais e muito mais para ajudar você a aumentar a eficiência dos seus técnicos e gerar valor real para o seu negócio.
Comentários
0 comentário
Por favor, entre para comentar.